

手机浏览
更方便
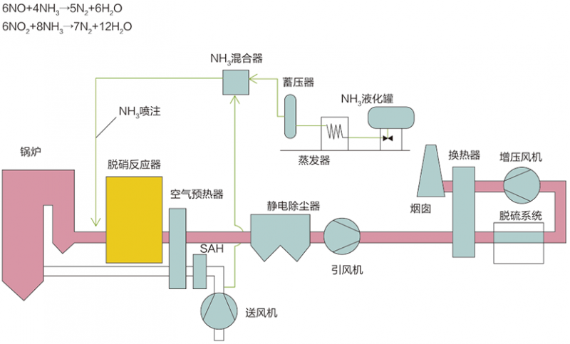
选择性催化还原法(SCR)
工艺原理
选择性催化还原法(Selective Catalytic Reduction,简称SCR),在一定的反应温度条件下,烟气中的NOx和还原剂NH3在催化剂作用下发生还原反应,生成产物为N2和H2O。
典型工艺流程
主要技术指标
脱硝效率:≥95%
氨逃逸率:≤3ppm
系统阻力:≤1000pa(3层)
催化剂寿命:≥16000/24000h
选择性非催化还原法(SNCR)
工艺原理:
选择性非催化还原法(Selective Non-Catalytic Reduction,简称SNCR),是在不需要催化剂的情况下,将氨基还原剂(尿素/氨水)喷入温度为850~1150℃的烟气中,还原剂有选择性地与烟气中的氮氧化物发生化学反应,使NOx还原生成N2和H2O的方法。
典型工艺流程:
主要技术指标:
脱硝效率:≥40% ~ 70%
氨逃逸率:≤10ppm
系统阻力:可忽略
contact us
联系我们